#ネットワーク
cloudflareで300ms→200msにttfb/rtt改善してる模様(最後の方ちょびっと下にガクっとなってるとこ)
ちなみに6/1あたりまでがpfsense+pppoe環境で、6/1にバッファロールーター運用(ipv4→IPoE)に遷移、6/3に自宅インフラ改善+yamaha rtxルーターに遷移、って流れ。
なおrtxルーターにしてからむしろ遅くなってるのがほんと理解できないんだが、tunnelingあたりが関与しているのか、ここはまじで分からないから課題。だが正直ネットワーク好きでもなんでもないから理解はしたくないししなくていいことを祈るばかりなのだが。
どちらにせよcloudflare優秀そうなので全部プロキシ通しちゃったらあんま気にする意味はなくなる。そもそもここ(自宅)の地理条件があれだしな…cloudflareは想像してた通り効きやすいかもしれない。

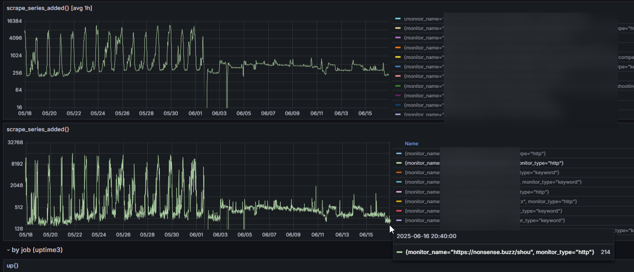
smokeping。gcpからのpingが160ms→min 6msに。
vpsホスティングだったのがcloudflareフロントになったからvps→vpsは遅くなった(0.2ms→1.8ms)
いまはなんか戻っちゃってるのがとても気になるが、これはいわゆるプロパゲーション待ちってやつなんだと思う(数時間~6時間~24時間)
cloudflare置くのはめっちゃ楽だったな。これまで試してなかったのがやはり相当な機会損失。英語サイト・多言語アプリに関してはこれから意識的に、ってことで…。

とりあえずgcpとazureサーバにsmokeping設置した
これであとでcloudflareのttfb/rtt評価に使う
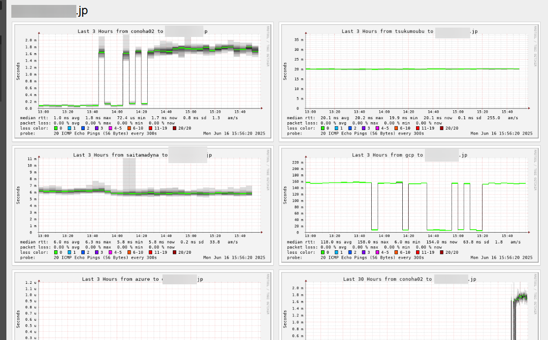
対vpsサーバで、
自宅からが12ms、実家拠点1からが5ms、gcpサーバからが190ms、azureサーバからが160ms pingという結果

1.1.1.1 pingは80パーセンタイルで5ms以下っぽいので、
例えばこれがcloudflareのエッジサーバ/CDN、あるいはpages移行によって1.5ms~5ms以下、95パーセンタイルで12ms ping以下の見込みが持てるのではと考えている。
160ms掛かってたのが8msになるのはでかい。まあホストしてみないと分からないけど

慣れればpfsenseよりやりやすいのかもしれない…のかはまだわからないが
とりあえずgeminiは使えない。chatgptが一番助けてくれたわ、今回は
geminiは提供情報の信頼性(というより、確信度の適当さ)が随一に悪いかもしれない
ファイルベースで管理更新できるからそこそこ便利と思ってたんだがな。udpに弱いんかな。使えない機能ならもともと入れんなよと
自宅のインターネット環境を抜本改善して、nonbuzなど運用中サービスも速度改善しました(nonbuzの場合 max 7秒 ttfb → 250ミリ秒 安定
まだ最適化中なのでたまに落とすかもしれません

エンタープライズルーターを買わざるを得なくなるとはな…pfsense使えなくなったから仕方がない…怠すぎる
定価10万やぞ。発狂しそう