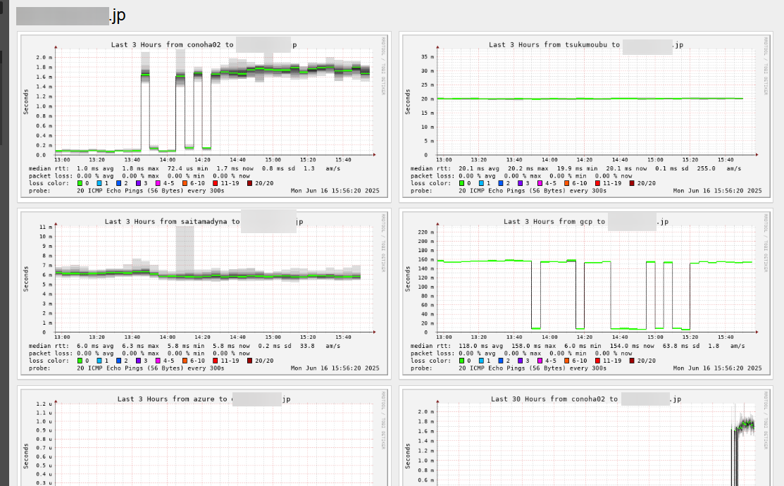
smokeping。gcpからのpingが160ms→min 6msに。
vpsホスティングだったのがcloudflareフロントになったからvps→vpsは遅くなった(0.2ms→1.8ms)
いまはなんか戻っちゃってるのがとても気になるが、これはいわゆるプロパゲーション待ちってやつなんだと思う(数時間~6時間~24時間)
cloudflare置くのはめっちゃ楽だったな。これまで試してなかったのがやはり相当な機会損失。英語サイト・多言語アプリに関してはこれから意識的に、ってことで…。

操作の一覧を開く 前後の投稿を見る