#データ分析
まあいまでこそexporter書くの自体容易くなってしまっているが。
データ分析Opsとでも言うべきか
Gephiネットワーク分析。Bigram日本語NLP→gexf。
数千ノードのグラフにてフィルタする感覚は把握した。
OverviewとPreviewの違いが分からない。
元の生データとしてnote comから"INFP"タグの10記事くらいデータ収集→n-gram処理→想起語・共起語の抽出/information retrievalという具合
あんま捻りはない
捻らないで20分くらいでプロトタイプしても結果見るになんとなく形になってるっぽいからちゃんとやれば面白そう。



昨日からGephiというツールで遊んでいる
ネットワーク分析とかグラフ理論とかで業界デファクトのやつ
Webページの被リンク分析をしていた。タイムライン機能というのがあるらしいため時系列データとしても追えるらしい(試していない)
とりあえずGEXFの扱い方は理解した。
うーんまぁただosint的活用をするならmaltegoとかのがマッチしてるだろうな。dnsとかcertとか色々含めてやるはずだから

某不動産サイトの賃料・敷金・管理費・礼金の推移を取って分析してるわけだが、
リプライシングがserpアルゴリズム上有効なのはamazonでもメルカリでもsuum◯でも同じなんだね
↑ 追記。これ違ったわ。suum◯上で不動産仲介会社がローテーション(amazonのマーケットプレイスの販売者ローテーションと同じ)されてて一定時間ごとに変わる理屈になってるっぽい。
(たしかに、それはフェアでありかつseo的でもある。シンプルだが考えられている)

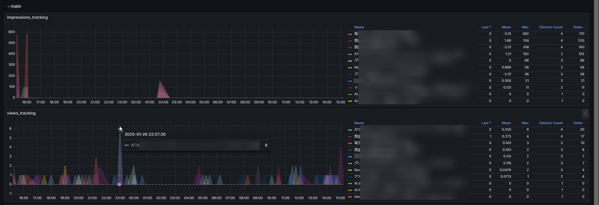
google/bing/duckduckgoのsearch engine suggestionsのtracking/visualization tool
昨日今日で作った

検索エンジン/serpサジェスト結果の変化をデータ収集・モニタリング・監視してビジュアライズします。
例えばこれはgoogle.com(chrome/ja) -> "chatgpt"のsuggestions

全世界のSEO専門家が欲しがりそうな出来栄えに恍惚。
いつもながら、買収したいとかあれば知らんけど千万くらいで全然売れるのでお声がけください。
smokepingてのを立ててデータ溜まってたので見てみた。
自宅の楽天回線の終わり具合がしっかり分かる。対してvpsの方は安定。googleとかyoutubeとかもpingされてて見比べてみたけどfacebookは中でも安定に定評があるっぽい。

久々にハンドメイド…というか3Dプリンタ製品を売り出そうかなと思って。
第三次物販ブーム来てるかもしれない
でプラットフォームはやはりメルカリ一強だな。5年前だとラクマ/フリルもたしかによく聞く競合ではあったけれど
そういやビッグサイトで先日ハンドメイド祭りがあったらしいな。次までにサークル参加できるだろうか

追記。
個人的興味でsuzuriも含めてみた。
そりゃ売れないよ。手数料もおかしいけど。
まじでredbubble日本参入してくれ…。5年前から思ってたけど

