#Qiita
詳細次第なので、あとで返事するかもしれません
おかげさまでQiitaトップページ2位でした。何かお与えできてたら幸いです。
あとqiitaからリンク踏んでnonbuzに来てくださった方は昨日で550、今日は今時点で1150人だったようです
twitterで共有もされたのかtwitterリファラのアクセスもありました。
twitterでは「放送大学入ってみようかな…」って言及もあり二律背反した心境です(影響を受けて頂けたのは嬉しいが修士に進みにくくなったら困る)
それでアクセス分析しつつ僕的に興味深いと思ったのが、最初に貼ってた方のリンク(GitHub Foundationsにメンションしてる方)より後というか最後に貼ってた方のリンク(放送大学は低コストだよのリンク)の方がクリックが10倍大きいっぽいという点。

この記事はそれなりのストックなど貰ったけど、もしかしたらメインである試験の内容より大学の内容の方が響かれた方が多かったのかもしれませんね。知らんけど。
あとは当該qiita記事のgoogle serp(検索順位)の推移とかもトラッキングしてあるから見れるんだけど、こっちは意外にも大きな変化がなかった。むしろいくつかの検索クエリはランク下がってたり。"急で不自然な内部リンク"みたいな判定になるんかな。
このデータ分析の話をqiitaに別途で記事投稿しようかとも思ってたけど面倒だからここで適当に済ませるとする。
(画像は3位だった時に取りました↓)

ちなみにpv数は今朝から400~450/15分で安定している。
qiitaの全ページ下部に載って300→450っていうのは想像よりは少ないよな
qiitaトップ4位は最高記録だな。
アクセス数、9番目から比較して150pv/15分→300pv/15分になってる
もしかしたらこのネタでまたqiita記事でも書くかも

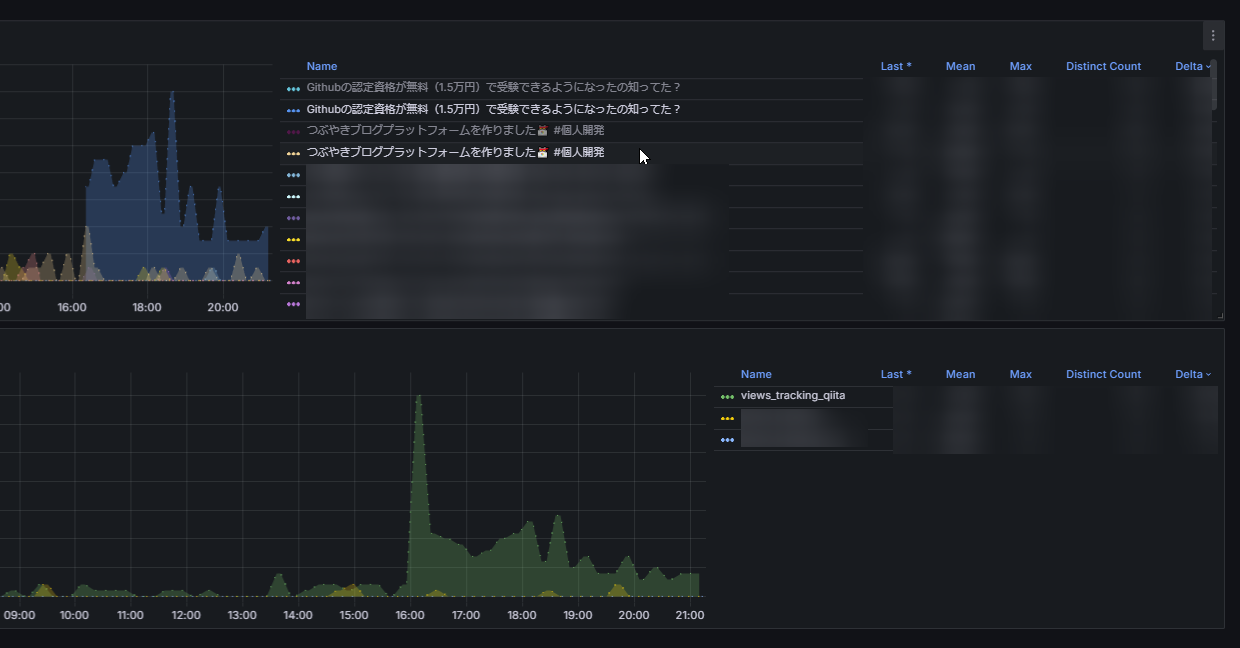
Qiitaとかの閲覧数トラッキングは今こんな感じ。
一昨日くらいに、note .comのも実装して今はジモティーとqiitaとnoteをトラッキングしてる感じになっている
見やすいよね。我ながらpromqlの書き方も2ヶ月で上達したと思う。
ちなみにqiitaに関してはスクレイピングじゃなくてapi使ってる。page_views_countを取る。
noteは先刻触れたけどビュー数はpv数というよりインプレッション数であったらしいという事実により当てにならない。
ジモティーもcurlとかgooglebotとかクローラーも全部カウントに含めてしまうので信頼しづらい
グラフも見てるところ、qiitaの閲覧数推移がいちばん安定している(オーガニックアクセスが判別できる)と思う。
