#Nonsense.Buzz
英文垢つくりました。 https://nonsense.buzz/thoughts
英文で書いてなかったから気づかなかったけど、タイトル抽出がよくないのでfixはします
来年にでも…
nonbuzについて、qiitaに投稿しました。
qiitaから来てくださった方もしいれば、ご訪問ありがとうございます🙏
何かあればLINEやメールでの連絡も受け付けています。すぐに返事できないかもしれませんがお気軽にどうぞ。
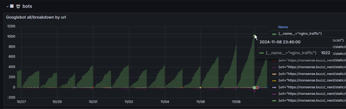
nonbuzへのgooglebotの推移。この通り1週間前くらいに多少改装してから、3倍くらいにクロールが来ている
マーケ砲を打つにもタイミングはいい。

現実的な話5000ユーザくらい獲得した時点でそれくらいでオファーとか来そう。知らんけど
クレジット・名前残させてもらうなどのご配慮前提でm&aは可能なのでお得で気が変わってないうちにお声がけ頂ければ
主に個別投稿ページを変えました。細かい変更はそこそこ多いんだけど、
ブログトップ(ユーザートップ)はタイムライン+タグ、これはこれまでと同じ
個別投稿でも同じタグのブロックを出してたので、重複を減らす+関連性を増やす狙いで、
関連投稿(タイトルまたは検出タイトルにdice Coefficient)で類似の投稿を表示、
これまでは少し扱いづらさがあった前後投稿表示を投稿ページにマージ。ぱっと見で前の投稿、次の投稿にナビゲーションできるようにした。
あとはSEO上の都合で、トップページを暗め、アニメーション抜き、ブログページの背景画像をアニメーションでなく即時表示かつ1件のみに変えました。
あとはスクロールバーを表示するようにし、細かいけど個別投稿ページはスクロール無しで全表示になるようにしました。
nonsense.buzz、大改築しようかと思っている
デザインもかなり変える
想定より評価がされてないから今なら大きな動きもノーリスクで取れる
とりあえずドメイン名はchatgptと打ち合わせしつつ決まったので追々変える予定
nonbuzは300日以上残りがあるから以降してからしばらくはリダイレクト
.buzzドメインも特段評価されるわけじゃないんだよな
やっぱりcomかjp(.co.jp)が一番強いしコスパもいい
そのわりに.buzzは4,378円の更新料。.comは1,728円。手放すなら早いほうがいい。伸びてしまうとどんどん変えれなくなる
というのもgrafanaでのnginxログ分析がまあまあ完成して。かなり時間掛けたけど。これが結構なインサイトをくれる。で結論現状比較的評価されてないってのがはっきりと分かった。2日分しか見てないけど。移行と開発改良しつつ、溜まってくログ分析しつつ、計略的に伸ばしていきたい。
まあじゃあなんで最初にそもそも.buzz選んだのかって、更新料と取得料のトリックで。comは取得800円とかだけどbuzzなんかは200円とかになる。適当に始めたい時に最適。でも今はスケールアップを考えてるしアプリの方針も機能面も固まってきたからこれだってドメインに移す

一番上のが取得予定だけど、まだ取得はしない。まあ取られないだろうなってようなドメインだし。あと取得直後にブースト掛かることがある(クローラーも来るけど悪質トラフィックも来る)からコーディングが完成して整備が整ってから一度で移行すると思う。
チェスcomのユーザスクリプト(css/js)書いたのを売ってたの思い出した。チェス垢作ってそこにその広告というかリンク貼ろう。よいアフィリエイト…じゃないけど普通に販促。というかチェスcomプレミアムのアフィリエイトとかもないのかな…と思ったらあった笑

チェス系投稿には件のページとchesscomアフィを貼ることにしよう。
ナンバズは基本広告貼るのも自由って方針だけど、広告じゃなくても例えば特定キーワード(正規表現)に基づいた定型文(あるいは広告htmlとか)の挿入も実装のtodoに入っている。これは優先度高いので(僕が使うから)次のビルドで入ると思う。何週間後になるか分からないけど。
表記揺れをなくそうと心掛けないといけない…
コンテンツマーケター脳だな。でも仕方ないそうしないと伸びれない
"ubereats"と言ったりウバと言ったりuberと行ったりウーバーと言ったり
こういうのを統一性ある表現にっていう具合
でもそうだな、手動で直すのもできるけど、類似性処理の前にフックを入れる形でユーザルールに基づいた正規表現置換するってのもできる。まあ検討だな…。
だんだんwordpress化してきてる気がしないでもない
とりあえずそこまで大きくしていくなら全部typescriptにして全体的なリファクタリングをしないと
なおいまはナンバズにも着手していない。優先することがある
バグ修正、ユーザビリティ・パフォーマンス改善点、機能実装案はノートしているのでまとめて実装する
サービスダウンしてました。
CPUハングしてPCごとハングするの止めてほしいね。
これさ…
これだよね
たぶん1.5時間くらい落としてた。いや2時間少しだな。8:10-10:10くらい。
痛かったのが、主要なメディアの記事群はnginxでサーバサイドキャッシュされてるようにされてたと思ってたのが、なんでかどうしてか部分的にしか働いてなかった。(これは要検証…)
自宅サーバだから全部自己管理自己責任なんだけど
運用サーバと開発サーバを分けてないから、開発中に事故ると全落ちする
nginxキャッシュしてれば、動的なアプリの機能は失っても静的なデリバリーは継続できるから痛すぎないんだけど…
サーバサイドキャッシュも段階的に使ってるから、全部でもない。でも記事数多いとこには付けてたけど、ちゃんと動いてなかったっぽい、という。
まあ今回は中規模事故…完全に安心しきった旅行中に数週間落ちてたとか惨事を未然に防げる可能性を高められたと考えれば…
70日ぶりくらいか、運用サーバの電源を落としたのは。

