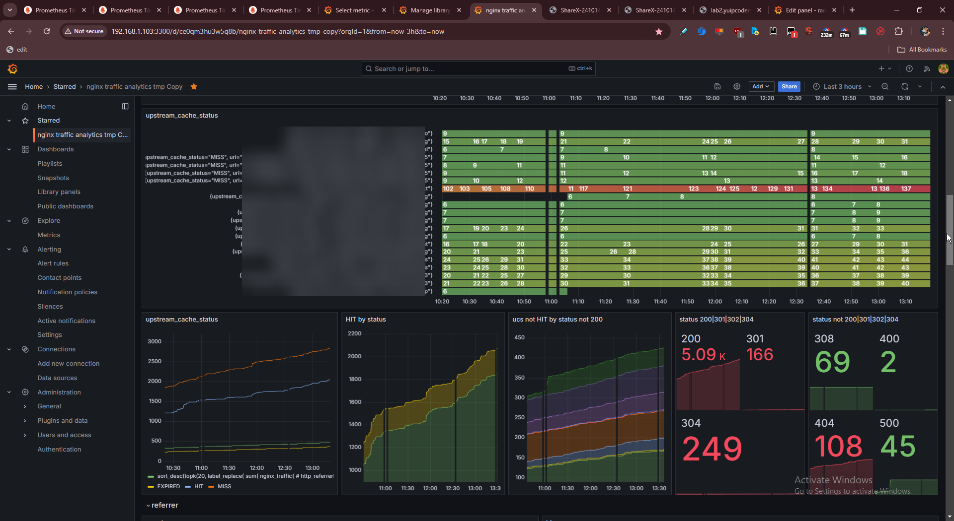
grafana。まあまあそれっぽいダッシュボードになってきた
正直gaはgaで見やすいんだよな…
でもgaは入れたくないし入れるつもりない。
でもgoogleアナリティクスでhttpステータスは…見れるな、でも算出方式が不明だし実際値と違うじゃんってこともよく起こる。中がブラックボックス。
でもgaはgaで使いやすいとこもある。でも追加の設定とかもトラッキング複雑にするなら必要になるし
nginxログ駆動の分析は何にでもグローバルに使えるのがいい。全部urlベースド。
まあ例えばurlごとのリファラーとかはgaの領域外。
robots/sitemap/feedとか特定ルートでuseragent取る、みたいなアグリゲーションはできない…はず。
もちろんnginx特有というかカスタムヘッダ(X-ヘッダ)、upstream_cache_statusとかもそうだけどそういうののモニタリングはできない…はず。
そんなことはgaにはできないはず。すごい弄くればできるのかもしれないけど
でもそもそもnginx側でリクエストレスポンス止まったり削られたりする場合はクライアントjsまで届かないわけだから、リバースプロキシっていう低レイヤー層で抜くのは理にかなってると思っている。
だから現に僕がこれまで運用してたjsによるテレメトリでは欠けてた情報もnginxログでなら取れる。

操作の一覧を開く 前後の投稿を見る